Планирование пропускной способности сети

Процесс планирования пропускной способности сети передачи данных – это непрерывная оценка ее утилизации, объемов и типов передаваемого трафика, позволяющая выявить множество недостатков. Такими недостатками могут быть проблемы производительности, влияющие на качество предоставляемых услуг. Снижение производительности сети также снижает и производительность труда сотрудников, и уровень оказываемого сервиса. В итоге, конечный пользователь остается неудовлетворенным.
Планирование пропускной способности имеет решающее значение для доступности сервиса. Потребность в увеличении мощностей продолжает расти, а ожидаемый рост IT-бюджета почти удвоился по сравнению с прошлым годом – это показывал отчет VIAVI State of the Network 2021. В результате, новые внедрения, которые, возможно, не были предусмотрены в прошлом году, приводят к появлению новых «бутылочных горлышек». К 2023 году более 80% бюджета будет инвестировано в увеличение скорости до 400 Гбит/с. Чтобы иметь достаточное обоснование для внедрения новых услуг и высокоскоростных сетей, необходимо видеть, что занимает полосу пропускания.
Пример из реальной жизни. Технически подкованный пользователь в финансовом учреждении подает заявку в службу поддержки, заявляя о проблемах с пропускной способностью. Нужно ли IT-отделу увеличить пропускную способность, чтобы этот пользователь выполнял свою работу? Как они проверят и решат эту проблему, как смогут убедиться, что она не возникнет снова?
Мы можем использовать инструмент сетевого мониторинга VIAVI Observer GigaFlow, который визуализирует доступность полосы пропускания и определяет ее узкие места. Планирование пропускной способности в решении от VIAVI Solutions является упреждающим, а также помогает решить проблемы, как та, что описана выше.
В такой ситуации IT-отдел может взять отчеты об утилизации, отсортированные по устройствам или регионам, связанным с конкретным пользователем, и, таким образом, определить, является ли проблема с пропускной способностью локальной или глобальной.
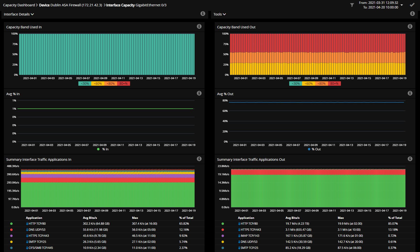
VIAVI Observer GigaFlow имеет достаточно информативный отчёт о ёмкости и утилизации, в котором используется сложный пакетный анализ, регистрирующий количество минут, которые каждый канал загружен в диапазонах от > 80% до 60-80%, 30-60% и < 30%. Таким образом, можно установить, стабильна в этом месте утилизация, снижается она либо увеличивается в течение длительного периода. Что особенно важно для сетевого инженера, который будет работать с этой проблемой – можно точно определить, когда именно канал, относящийся к проблеме пользователя, начал перегружаться.

Для решения проблем, связанных с пропускной способностью, и упреждающего планирования пропускной способности, VIAVI Observer GigaFlow предлагает цветные графики, иллюстрирующие утилизацию сети, которая упорядочена по региону или устройству.
Но откуда сетевой департамент узнает, что канал, который связан с пользователем, используется для критически важных целей, а не только для рекреационного трафика, создающего нагрузку на полосу пропускания?
Система Observer GigaFlow, используя данные NetFlow, позволяет определить, что именно занимает большую часть пропускной способности. Действительно ли это критически важный бизнес-трафик перегружает полосу пропускания? Может быть, проблема связана с избытком Twitter, Facebook или видеотрафика?

С помощью NetFlow, Observer GigaFlow может даже показать, какие приложения вызывают наибольшую утилизацию полосы пропускания.
Итак, выше показано, как можно использовать Observer для выявления проблем с пропускной способностью. Но как действовать на опережение в процессе планирования, чтобы минимизировать такие проблемы или избежать их вовсе? Сетевой специалист может распознавать проблемы по отчетам Observer, ориентируясь на цвет. Красный цвет показывает, сколько интерфейсов перегружено и как долго они нуждаются в обновлении. Оранжевый цвет – для упреждающих действий. Он показывает те каналы, которые близки к максимальной утилизации – между 60% и 80%. Необходимо следить за увеличением утилизации этих каналов, чтобы избежать перехода в красный цвет. Когда предупреждение становится красным – страдают и пользователи, и производительность сети. Цветовая кодировка позволяет быстрее и проще понять, что необходимо отслеживать и на что тратить ресурсы бюджета.
Сетевая инфраструктура постоянно меняется, пользователям необходимо бесперебойное предоставление услуг – поэтому так важно заранее планировать пропускную способность сети. Для осуществления непрерывной визуальной оценки утилизации, объема и распределения типов трафика, есть подходящий инструмент, который сэкономит время, снизит влияние на пользователей и сделает расходы более эффективными. VIAVI Observer – точное, простое в использовании решение, удовлетворяющее всем этим требованиям. Вы можете действовать на опережение или реагировать на жалобы пользователей – в любой ситуации интуитивно понятный интерфейс поможет вернуть пропускной способности нормальное рабочее состояние без перегруженности, а вашим конечным пользователям – продуктивность.
Вступайте в Telegram канал проекта NetworkGuru, чтобы не пропустить интересные статьи и вебинары.
См. также:

.jpg)
.jpg)
Авторизуйтесь для этого